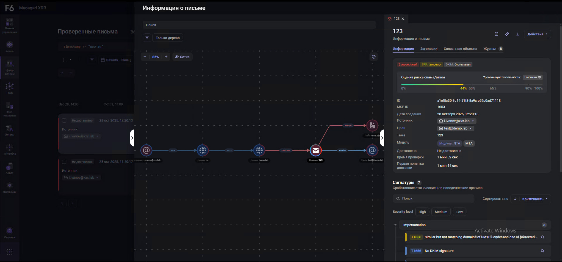
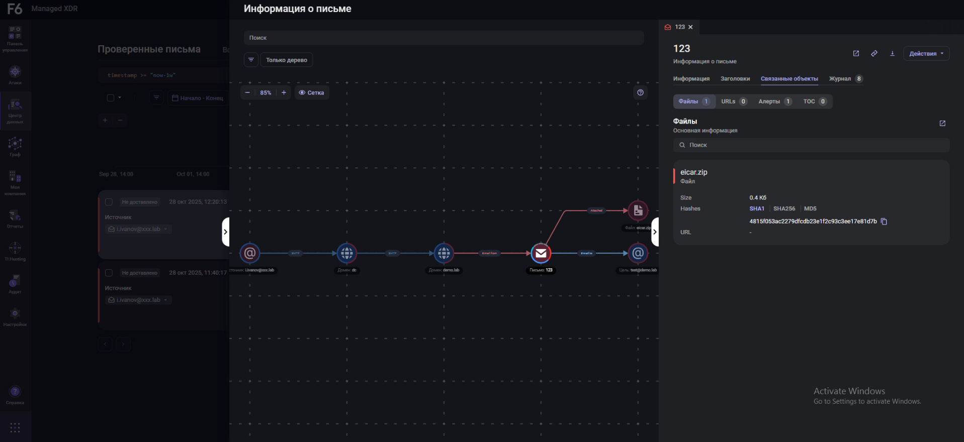
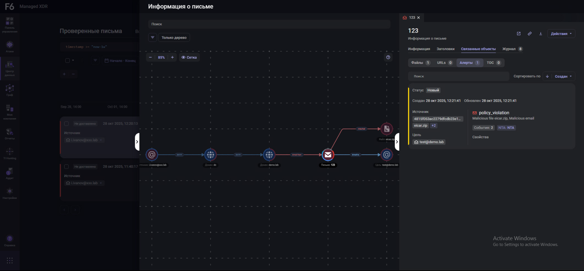
F6 Business Email Protection
Решение обеспечивает защиту почтового трафика организации от различных угроз
Предлагаем вам возможность протестировать работу демостенда. Наши специалисты проведут для вас подробную техническую демонстрацию и ответят на вопросы. Далее мы предоставим вам доступ к нашему демостенду для самостоятельного изучения.