Сценарий демонстрации
▪ Настройка политик безопасности
▪ Мониторинг в реальном времени
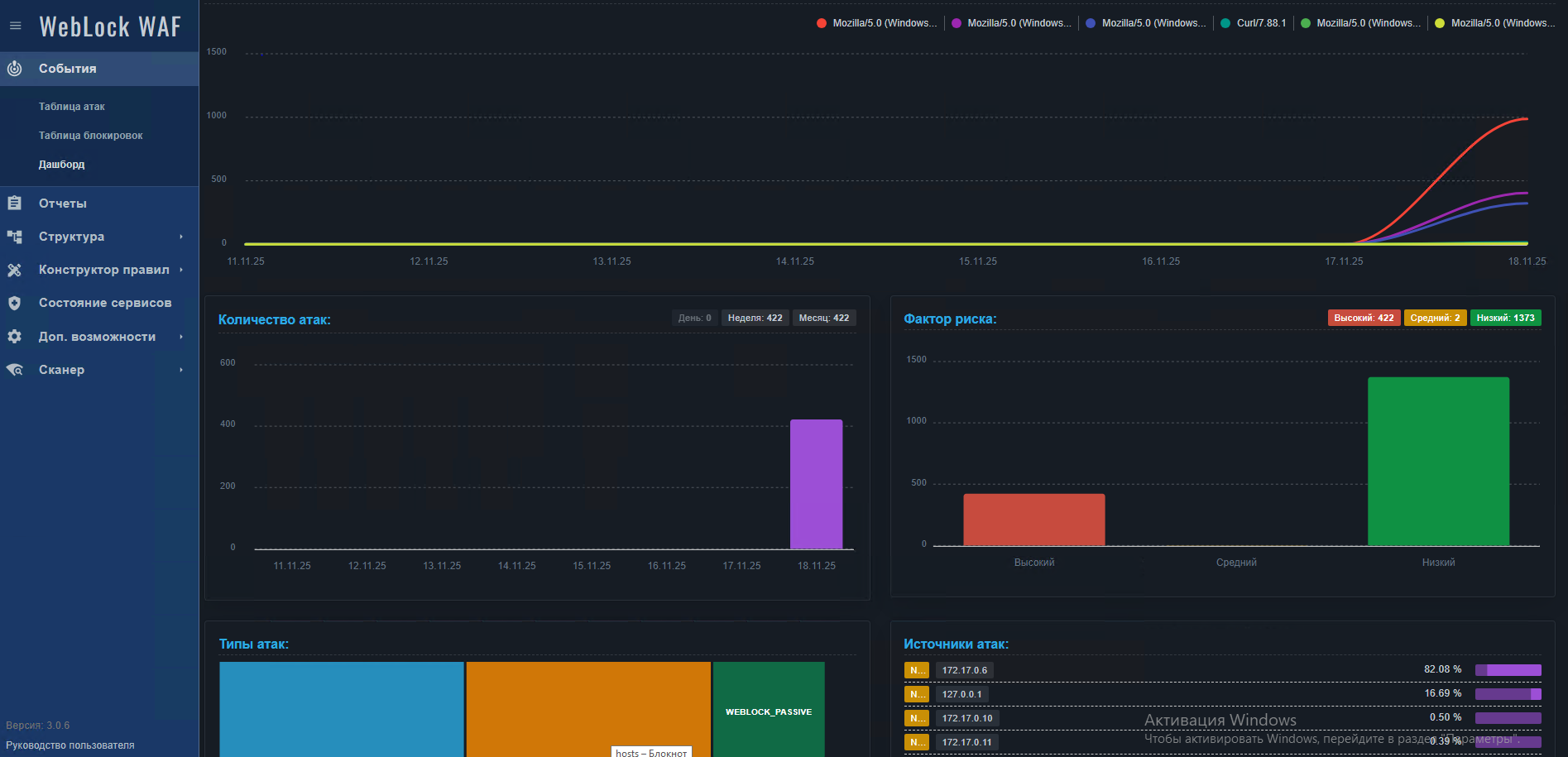
▪ Визуализация событий безопасности
▪ Статистика блокировок в реальном времени
▪ Генерация отчетов о срабатываниях
▪ Обнаружение и блокировка OWASP Top 10 атак
▪ Защита от автоматизированных скриптов (ботов)
▪ Предотвращение утечек данных
▪ SQL-инъекции в банковские формы
Состав стенда
▪ VM Garda WAF ОС: Debian 12. Архитектура: Все компоненты на одном сервере. Режим: Standalone развертывание
▪ Тестовое приложение Vulndank
▪ VM для подключения в UI WAF